图纸焊接符号怎么标注(焊缝符号表示法)
图纸焊接符号怎么标注(焊缝符号表示法)
焊缝符号表示法
GB 324-88
国家技术监督局1988-12-10批准 1989-07-01实施
1 主题内容及适用范围
本标准规定了焊缝符号表示方法。
本标准适用于金属熔化焊及电阻焊。
2 引用标准
GB 5185 金属焊接及钎焊方法在图样上的表示代号
3 总则
3.1 为了简化图样上的焊缝一般应采用本标准规定的焊缝符号表示。但也可采用技术制图方法表示。
3.2 焊缝符号应明确地表示所要说明的焊缝,而且不使图样增加过多的注解。
3.3 焊缝符号一般由基本符号与指引线组成。必要时还可以加上辅助符号、补充符号和焊缝尺寸符号。图形符号的比例、尺寸和在图样上的标注方法,按技术制图有关规定。
3.4 为了方便,允许制定专门的说明书或技术条件,用以说明焊缝尺寸和焊接工艺等内容。必要时也可在焊缝符号中表示这些内容。
4 符号
4.1 基本符号

注:1)不完全熔化的卷边焊缝用I形焊缝符号来表示,并加注焊缝有效厚度S,见表7。
4.2 辅助符号
辅助符号是表示焊缝表面形状特征的符号,见表2。
表2 辅助符号

不需要确切地说明焊缝的表面形状时,可以不用辅助符号。 辅助符号的应用示例见表3。
表3 辅助符号的应用示例

4.3 补充符号
补充符号是为了补充说明焊缝的某些特征而采用的符号,见表4。
表4 补充符号
序号
名 称
示 意 图
符 号
说 明
1
带垫板符号1)
表示焊缝底部有垫板
2
三面焊缝符号1)
表示三面带有焊缝
3
周围焊缝符号
表示环绕工件周围焊缝
4
现场符号
表示在现场或工地上进行焊接
5
尾部符号
可以参照GB 5185标注焊接工艺方法等内容
采用说明:
1)ISO 2553标准未作规定。
补充符号的应用示例见表5。
表5 补充符号应用示例
示 意 图
标 注 示 例
说 明
表示V形焊缝的背面底部有垫板
工件三面带有焊缝,焊接方法为手工电弧焊
表示在现场沿工件周围施焊
5 符号在图样上的位置
5.1 基本要求
完整的焊缝表示方法除了上述基本符号、辅助符号,补充符号以外,还包括指引线、一些尺寸符号及数据。
指引线一般由带有箭头的指引线(简称箭头线)和两条基准线(一条为实线,另一条为虚线)两部分组成。如图1所示。

图1 指引线
5.2 箭头线和接头的关系
图2和图3给出的示例说明下例术语的含义:
a. 接头的箭头侧:
b. 接头的非箭头侧。

图2带单角焊缝的T型接头

图3双角焊缝十字接头
5.3 箭头线的位置
箭头线相对焊缝的位置一般没有特殊要求,见图4(a)、(b)。但是在标注

、J形焊缝时,箭头线应指向带有坡口一侧的工件,见图4(c)、(d)。必要时,允许箭头线弯折一次,如图5。

图4 箭头线的位置

图5 弯折的箭头线
5.4 基准线的位置
基准线的虚线可以画在基准线的实线下侧或上侧。
基准线一般应与图样的底边相平行,但在特殊条件下亦可与底边相垂直。
5.5 基本符号相对基准线的位置
为了能在图样上确切地表示焊缝的位置,特将基本符号相对基准线的位置作如下规定:
a.如果焊缝在接头的箭头侧,则将基本符号标在基准线的实线侧,见图6(a);
b.如果焊缝在接头的非箭头侧,则将基本符号标在基准线的虚线侧,见图6(b);
c.标对称焊缝及双面焊缝时,可不加虚线,见图6(c)、(d)。

图6基本符号相对基准线的位置
6 焊缝尺寸符号及其标注位置
6.1 一般要求
6.1.1 基本符号必要时可附带有尺寸符号及数据,这些尺寸符号见表6。
表6 焊缝尺寸符号1)
符号
名称
示意图
符号
名称
示意图
δ
工件厚度
e
焊缝间距
α
坡口角度
K
焊角尺寸
b
根部间隙
d
熔核直径
p
钝边
S
焊缝有效厚度
c
焊缝宽度
N
相同焊缝
数量符号
R
根部半径
H
坡口深度
l
焊缝长度
h
余高
n
焊缝段数
β
坡口面角度
采用说明:
1)对焊缝尺寸符号,ISO 2553标准未作详细规定。
6.1.2 焊缝尺寸符号及数据的标注原则如图7。
a.焊缝横截面上的尺寸标在基本符号的左侧;
b.焊缝长度方向尺寸标在基本符号的右侧;
c.坡口角度,坡口面角度、根部间隙等尺寸标在基本符号的上侧或下侧1];
d.相同焊缝数量符号标在尾部2];
e.当需要标注的尺寸数据较多又不易分辨时,可在数据前面增加相应的尺寸符号。
当箭头线方向变化时,上述原则不变。

图7 焊缝尺寸的标注原则
焊缝尺寸的标注示例见表7。
表7 焊缝尺寸的标注承例
序号
名 称
示 意 图
焊缝尺寸符号
示 例:
1
对接焊缝
S:焊缝有限厚度
2
卷边焊缝
S:焊缝有限厚度
3
连续角焊缝
K:焊角尺寸3]
4
断续角焊缝
l:焊缝长度(不计弧坑)
e:焊缝间距
n:焊缝段数
5
交错断续角焊缝
6
塞焊缝或槽焊缝
7
缝焊缝
8
点焊缝
n:见序号4
e:间距
d:焊点直径
采用说明:
1]ISO 2553标准未作具体规定。
2]ISO 2553标准对相同焊缝数量及焊缝段数未作明确区分,均用n表示。
3]ISO 2553标准规定角焊缝的尺寸标注采用a、z两种尺寸。
6.2 关于尺寸符号的说明
6.2.1 确定焊缝位置的尺寸不在焊缝符号中给出,而是将其标注在图样上。
6.2.2 在基本符号的右侧无任何标注且又无其他说明时,意味着焊缝在工件的整个长度上是连续的。
6.2.3 在基本符号的左侧无任何标注且又无其他说明时,表示对接焊缝要完全焊透。
6.2.4 塞焊缝,槽焊缝带有斜边时,应该标注孔底部的尺寸。
7 符号应用举例(见附录A)
附 录 A1]
符号应用举例
(补充件)
A1 基本符号的应用举例见表A1。
A2 基本符号的组合举例
基本符号的组合举例见表A 2。
A3 基本符号与辅助符号的组合举例
基本符号与辅助符号的组合应用举例见表A 3。
A4 特殊情况举例2]
喇叭形焊缝,单边喇叭形焊缝,堆焊缝及锁边焊缝的标注见表A 4。
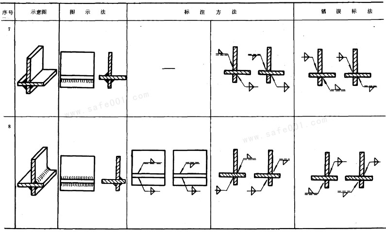
A5 错误标注示例见表A 5
采用说明:
1)本标准采用了ISO 2.553标准中具有代表性的应用示例,但对ISO 2553标准中的附录B因不适合于我国国情未采用。
2)ISO 2553标准没有此内容。
表A1 基本符号应用举例






表A2 基本符号的组合举例




表A3 基本符号与辅助符号的组合举例


表A4 特殊焊缝的标注


表A5 错误标注示例



附加说明:
本标准由中华人民共和国机械电子工业部提出。
本标准由哈尔滨焊接研究所归口。
本标准由哈尔滨焊接研究所起草。
,
-
- 女性必须掌握哪些性姿势 常见爱爱姿势有哪些
-
2026-01-30 09:37:49
-
- 努力过后,顺其自然,才是最好的心境
-
2026-01-30 09:35:45
-
- 男女几岁第一次啪啪啪最好?
-
2026-01-30 09:33:41
-
- 男孩子喜欢女孩子用嘴的原因是什么?
-
2026-01-30 09:31:36
-
- 麻杏甘石汤的功效与作用 麻杏甘石汤功效与禁忌是什么
-
2026-01-30 09:29:32
-
- 过于亲密会破坏感情 情侣不能太任性
-
2026-01-30 09:27:28
-
- 关于friendship的英文诗(关于friendship的英文诗歌)
-
2026-01-30 09:25:23
-
- 儿歌六一儿童节
-
2026-01-30 09:23:19
-
- 被爱当然是好但是不会一直被爱(被爱的永远不会懂有多累)
-
2026-01-30 09:21:15
-
- 爱情在利益面前真的一文不值吗?
-
2026-01-30 09:19:10
-
- 关于爱情:先主动的人注定要输
-
2026-01-29 19:40:02
-
- 描写西湖的古诗(才知西湖竟如此美丽)
-
2026-01-29 06:31:03
-
- 咳嗽的“克星”被找到了,建议多喝这汤,润肺止咳,嗓子舒服了
-
2026-01-29 06:28:58
-
- 诀窍的意思介绍详细理解诀窍的深刻内涵
-
2026-01-29 06:26:54
-
- 金庸的祖上,金庸祖上查氏原来是书香门第、显赫门庭
-
2026-01-29 06:24:50
-
- 几天洗一次头发最好(头发几天洗一次最好)
-
2026-01-29 06:22:45
-
- 和陌生女孩聊天开场白_能不能吸引到她就看这一点
-
2026-01-29 06:20:41
-
- baby近期美图,baby精灵图片
-
2026-01-29 06:18:37
-
- 最狠的前任报复,听过最好的答案
-
2026-01-29 06:16:33
-
- 赵丽颖大尺度(赵丽颖大尺度照片娇嫩如少女)
-
2026-01-29 06:14:28



云南本地人为什么不会被骗到缅甸(看看真实的缅北)
中国一线男装10大品牌(盘点国内十大知名男装品牌排行榜)