断路器工作原理是什么(详解断路器的工作原理和主要结构)
断路器工作原理是什么(详解断路器的工作原理和主要结构)
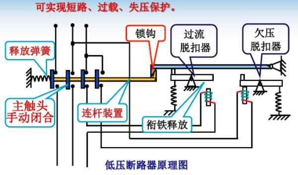
工作原理:
低压断路器的主触点是靠手动操作或电动合闸的。主触点闭合后,自由脱扣机构将主触点锁在合闸位置上。

过电流脱扣器的线圈和热脱扣器的热元件与主电路串联,欠电压脱扣器的线圈和电源并联。当电路发生短路或严重过载时,过电流脱扣器的衔铁吸合,使自由脱扣机构动作,主触点断开主电路。当电路过载时,热脱扣器的热元件发热使双金属片上弯曲,推动自由脱扣机构动作。

框架式断路器
当电路欠电压时,欠电压脱扣器的衔铁释放,也使自由脱扣机构动作。分励脱扣器则作为远距离控制用,在正常工作时,其线圈是断电的,在需要距离控制时,按下起动按钮,使线圈通电。

低压断路器分类:
按操作方式可分:人力、动力和储能;
按结构形式可分:万能式、塑壳式、漏电保护式等;
按电路中的用途可分:配电用、电动机保护用和其它负载;
按安装方式:固定式、插入式和抽屉式;
按极数可分为:单、两极、三极、四极;

主要结构:
主触头:长期通过负荷电流,合闸时后接通,分闸时先断开。主触头是所有的开关都有的。
辅助触头:与断路器主电路分、合机构机械上连动的触头,主要用于断路器分、合状态的显示,接在断路器的控制电路中通过断路器的分合,对其相关电器实施控制或联锁。

微型断路器
报警触头:用于断路器事故的报警触头,且此触头只有当断路器脱扣分断后才动作,主要用于断路器的负载出现过载短路或欠电压等故障时而自由脱扣,报警触头从原来的常开位置转换成闭合位置,接通辅助线路中的指示灯或电铃、等,显示或提醒断路器的故障脱扣状态。

分励脱扣器:分励脱扣器是一种用电压源激励的脱扣器,它的电压与主电路电压无关。分励脱扣器是一种远距离操纵分闸的附件。当电源电压等于额定控制电源电压的70%-110%之间的任一电压时,就能可靠性的分断断路器。分励脱扣器是短时工作制,线圈通电时间一般不能超过1S,否则线就会被烧毁。

塑壳式断路器
欠电压脱扣器:欠电压脱扣器是在它的端电压降至某一规定范围时,使断路器有延时或无延时断开的一种脱扣器,当电源电压下降(甚至缓慢下降)到额定工作电压的70%至35%范围内,欠电压脱扣器应运作,欠电压脱扣器在电源电压等于脱扣器额定工作电压的35%时,欠电压脱扣器应能防止断路器闭合;电源电压等于或大于85%欠电压脱扣器的额定工作电压时,在热态条件下,应能保证断路器可靠闭合。
-
- 腌腊肉的做法(百吃不腻的腌制腊肉教程步骤)
-
2023-03-20 04:12:28
-
- 女孩子冷战时都在想什么,女生冷战时都在想什么
-
2023-03-20 04:10:23
-
- 劲爆鸡排怎么煎(教你做会流心的爆浆鸡排)
-
2023-03-20 04:08:17
-
- 复婚的男人真的能忘掉小三吗(男人出轨将小三扶正)
-
2023-03-20 04:06:11
-
- 天气丹护肤品适合什么皮肤(补水效果好的护肤品)
-
2023-03-20 04:04:06
-
- 男生只是撩你的表现,他的这些表现都会很明显
-
2023-03-20 04:02:00
-
- 洋葱炒牛肉的做法(好吃又上瘾的洋葱炒牛肉教程)
-
2023-03-20 03:56:11
-
- 水晶貂绒是什么面料(法兰绒和水晶绒两者的区别对比)
-
2023-03-20 03:54:05
-
- 发现妻子出轨了 正确的处理方式(发现老婆出轨该怎样处理)
-
2023-03-20 03:51:59
-
- 分手冷静期一般要多久,男人冷静期一般要几天
-
2023-03-20 03:49:54
-
- 粉条炖豆腐的家常做法大全家常(白菜豆腐炖粉条教程)
-
2023-03-20 03:47:48
-
- 女人出轨后能完全收心吗,出轨的女人会留恋情人吗
-
2023-03-20 03:45:42
-
- 最好的粉底液是什么牌子的(公认好用的5款大牌粉底液)
-
2023-03-20 03:43:36
-
- 情人节对爱人说的话,情人节给有情人的祝福
-
2023-03-19 20:57:19
-
- 男人出轨怎么办最好的解决办法(发现男人出轨不知道怎么办)
-
2023-03-19 20:55:14
-
- 吃减肥药能瘦下来吗(瘦素减肥有效吗)
-
2023-03-19 20:53:09
-
- 情侣之间闹矛盾怎么解决,情侣吵架后怎么办
-
2023-03-19 20:51:04
-
- 男生把你当哥们的表现,想和喜欢的男生处对象
-
2023-03-19 20:48:59
-
- 男人分手三个月会忘记,要多久才能忘记曾经深爱过的人
-
2023-03-19 20:46:54
-
- 恋爱冷淡期男人的心理(男人恋爱后变冷淡)
-
2023-03-19 20:44:50



云南本地人为什么不会被骗到缅甸(看看真实的缅北)
中国一线男装10大品牌(盘点国内十大知名男装品牌排行榜)